EN PL

Case Study Monitoring: Zabbix + Grafana w praktyce

Zabbix i Grafana - monitoring infrastruktury IT

Monitoring

Moja zasada jest prosta: jeśli czegoś nie mierzysz, nie możesz świadomie zarządzać ani reagować. Monitoring to nie tylko technologia – to podstawa podejmowania decyzji, wyznaczania wskaźników i spełniania wymagań norm, które kładą nacisk na mierzalność i ciągłą poprawę bezpieczeństwa. Bez realnych danych nie ma ani kontroli, ani rozwoju.

Tag: Zabbix / Grafana / ISO/IEC 27002 Publikacja: 11.04.2026 Aktualizacja: 12.04.2026 7 min czytania

Monitoring w praktyce: czy więcej danych zawsze oznacza lepiej?

To case study pokazuje wdrożenie Zabbix oraz Grafana w moim środowisku testowym opartym o Proxmox. Celem nie było tylko „postawienie narzędzia”, ale zrozumienie, jak monitoring działa operacyjnie oraz jaka jest jego realna wartość – zarówno techniczna, jak i audytowa.

Dlaczego ten projekt powstał?

Monitoring bardzo często sprowadza się do wykresów. W praktyce jest to jeden z kluczowych elementów kontroli nad środowiskiem IT.

  • Zrozumienie, jakie dane faktycznie zbiera system.
  • Sprawdzenie wpływu monitoringu na infrastrukturę.
  • Oddzielenie wartościowych metryk od szumu.

Kluczowy wniosek: nie chodzi o to, żeby monitorować wszystko – tylko to, co ma znaczenie.

Kuchnia technologiczna: Proxmox, Zabbix i Grafana

Zabbix został wdrożony jako kontener LXC w środowisku Proxmox z wykorzystaniem gotowego skryptu instalacyjnego.

Zabbix jako kontener LXC w Proxmox

Zabbix jako kontener LXC – szybki i lekki deployment w środowisku Proxmox.

Konfiguracja środowiska testowego

  • Platforma: Proxmox VE
  • Zabbix: kontener LXC
  • Grafana: osobny kontener (integracja przez API)
  • Zasoby: 2 vCPU / 4 GB RAM / ~6 GB dysku

Zabbix działa jako centralny serwer monitoringu, zbierając dane z agentów zainstalowanych na hostach – w tym hypervisorze i wybranych maszynach wirtualnych.

Wdrożenie było zaskakująco proste. To pokazuje, że problemem nie jest technologia – tylko to, co robimy z danymi, które zaczynają spływać.

Co faktycznie monitorowałem?

  • CPU, RAM, dysk
  • Sieć i ruch
  • Status hostów
  • Hypervisor jako kluczowy element środowiska
Zabbix dashboard - przegląd hostów

Dashboard Zabbix – przegląd hostów i podstawowych metryk.

Availability in Zabbix

Widoczność wszystkich komponentów monitorowanego sprzętu – fundament kontroli środowiska.

Podczas testów monitorowania całej sieci pojawił się realny problem:

  • wzrost ruchu sieciowego,
  • przycięcia środowiska,
  • spadek wydajności.

Wniosek: monitoring generuje koszt – i to nie tylko infrastrukturalny, ale też operacyjny.

Dlatego finalnie monitorowane są tylko kluczowe elementy – przede wszystkim hypervisor i wybrane maszyny.

Rola agentów: bez nich monitoring traci sens

Największa różnica widoczna jest między systemami z agentem i bez niego.

Urządzenia bez agentów (np. routery) dostarczają ograniczone dane, które nie pozwalają na realną analizę.

Wniosek: bez agentów monitoring jest powierzchowny i nie daje pełnej kontroli.

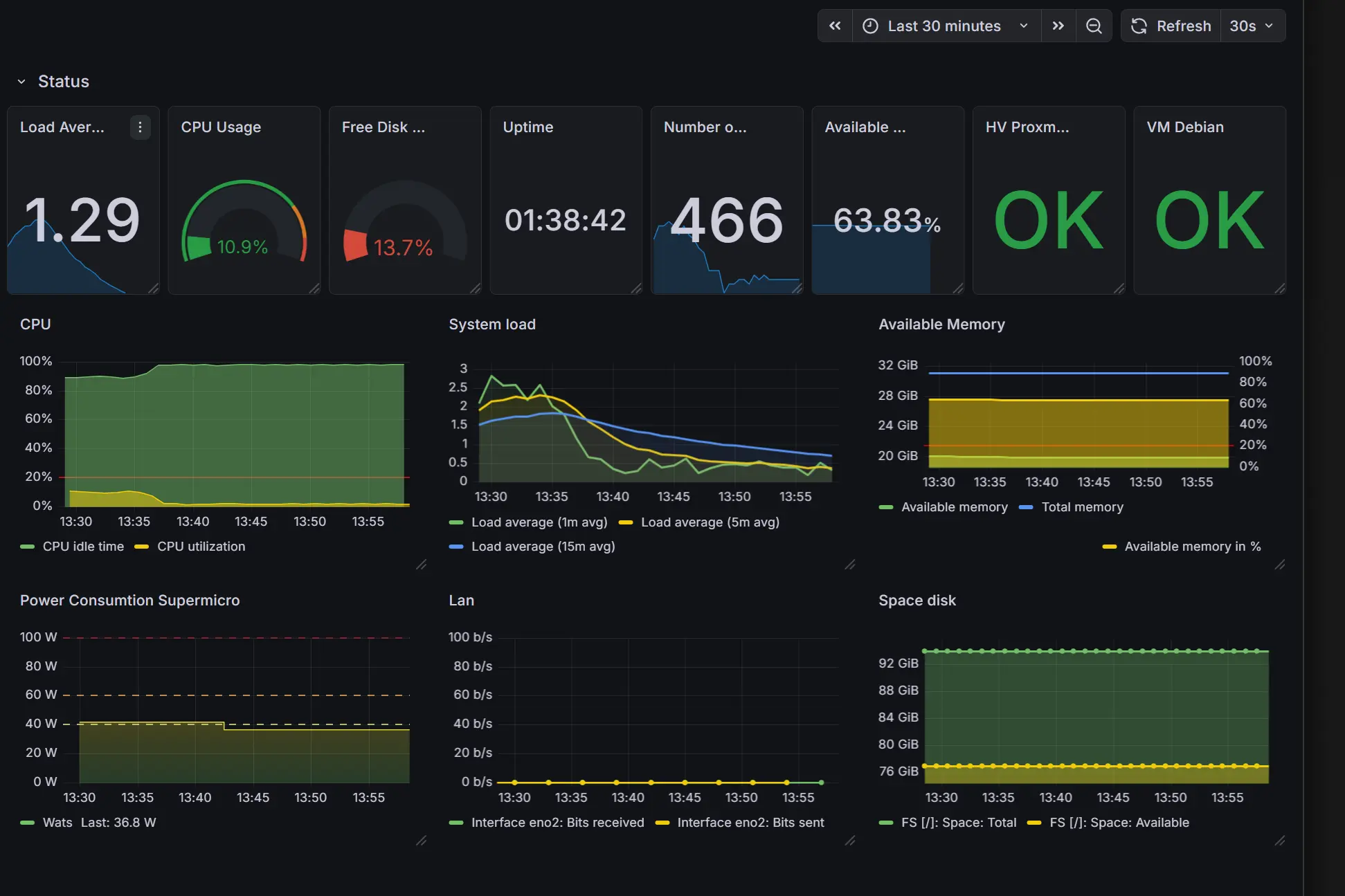
Grafana: interpretacja zamiast danych

Grafana została wdrożona jako osobny kontener i komunikuje się z Zabbix przez API.

Grafana dashboard monitoringowy

Grafana – agregacja danych i szybka interpretacja stanu środowiska.

Grafana integracja API z Zabbix

Integracja przez API – oddzielenie warstwy danych od wizualizacji.

Grafana nie zbiera danych – ona pomaga je zrozumieć.

  • czytelne dashboardy,
  • analiza trendów,
  • jedno miejsce widoku całego środowiska.
Najbardziej praktyczna wartość: możliwość zobaczenia całego środowiska w jednym miejscu, bez logowania się na każdy host osobno.

Alerting – świadoma decyzja

W tym środowisku testowym nie zostały skonfigurowane aktywne alerty.

Zastosowano zamiast tego:

  • progi wykorzystania zasobów,
  • monitoring wizualny.

Pozwoliło to uniknąć nadmiaru powiadomień i skupić się na obserwacji zachowania systemu.

Audytorskie "Aha!": Monitoring a ISO 27001

  • 8.6 Capacity management: monitoring pozwala kontrolować wykorzystanie zasobów i planować rozwój infrastruktury.
  • 8.16 Monitoring activities: pełna widoczność środowiska i aktywności.

To wdrożenie pokazuje, że wymagania normy nie są „papierowe” – mają bardzo praktyczne uzasadnienie.

Monitoring wspiera normę tylko wtedy, gdy jest przemyślany – a nie maksymalny.

Filozofia i architektura monitoringu

Wdrożenie systemów monitoringu często kojarzy się z technologicznym wyścigiem o jak największą liczbę wykresów. Ten projekt udowodnił jednak, że prawdziwa wartość monitoringu nie leży w ilości zbieranych danych, lecz w ich jakości i zdolności do wspierania decyzji.

Głównym celem wdrożenia było zapewnienie pełnej widoczności (observability) przy zachowaniu optymalnego zużycia zasobów. Zamiast monitorować każdy dostępny parametr, skupiono się na wskaźnikach kondycji (Health Checks) oraz trendach zużycia zasobów (Capacity Planning).

Wniosek przewodni: Monitoring wspiera normy i standardy bezpieczeństwa tylko wtedy, gdy jest przemyślany – a nie maksymalny.

Wartość biznesowa i dojrzałość monitoringu

  • Zasada istotności: Największym błędem jest założenie, że "więcej danych to lepszy monitoring". Nadmiar informacji generuje szum, który w sytuacjach kryzysowych ukrywa realne problemy.
  • Wydajność: Każdy dodatkowy sensor to koszt. Szybkie zużycie zasobów (miejsce na dysku, obciążenie sieci) wymusza precyzyjne definiowanie interwałów próbkowania.
  • Wartość biznesowa: Największą korzyścią nie są kolorowe dashboardy, lecz możliwość przewidzenia przeciążeń, zanim wpłyną one na ciągłość działania systemu.

Monitoring nie jest celem samym w sobie – jest narzędziem do podejmowania decyzji. Poprawnie skonfigurowany panel (np. w Grafanie) powinien natychmiast odpowiadać na pytanie: "Czy mój system jest bezpieczny i wydajny?", a nie tylko prezentować surowe liczby.

Wdrożenie to pokazuje, że wymagania norm systemowych mają bardzo praktyczne uzasadnienie: pomagają odróżnić chaos informacyjny od rzeczywistej kontroli nad technologią.

Najważniejsze wnioski z projektu

  • Największe zaskoczenie: wdrożenie było proste.
  • Największy mit: więcej danych = lepszy monitoring.
  • Największy problem: szybkie zużycie zasobów (dysk, sieć).
  • Największa wartość: widoczność przeciążeń i trendów.
  • Bez tego monitoring nie ma sensu: agenty.

Moje środowisko testowe vs rzeczywistość

Aspekt Moje środowisko testowe Organizacja
Zakres Selektywny (kluczowe hosty) Pełna infrastruktura
Monitoring Manualny i obserwacyjny Procesowy i ciągły
Alerty Opcjonalne Krytyczne dla operacji
Cel Zrozumienie systemu Zarządzanie ryzykiem i ciągłość działania

Podsumowanie

Monitoring nie polega na zbieraniu danych.

Polega na podejmowaniu decyzji.

Ten projekt pokazał jedną kluczową rzecz:

nie chodzi o to, żeby widzieć wszystko – tylko to, co ma znaczenie.

Q&A: Monitoring, Zabbix, Grafana

Co to jest API?

API (Application Programming Interface) to interfejs umożliwiający komunikację między różnymi aplikacjami lub komponentami systemu. Pozwala na automatyczną wymianę danych, np. między Zabbix a Grafana.

Co to jest kontener LXC?

Kotener LXC (Linux Containers) to lekka wirtualizacja na poziomie systemu operacyjnego, pozwalająca uruchamiać odizolowane środowiska na jednym jądrze Linux. Umożliwia szybkie i efektywne wdrożenia usług, takich jak Zabbix.

Co to jest Zabbix?

Zabbix to otwartoźródłowy system monitoringu infrastruktury IT, umożliwiający zbieranie, analizę i wizualizację danych o stanie serwerów, sieci, aplikacji i usług.

Co to jest Grafana?

Grafana to narzędzie do wizualizacji danych i budowy interaktywnych dashboardów. Pozwala na analizę trendów i szybkie interpretowanie stanu środowiska IT, integrując się m.in. z Zabbix.

Co to jest monitoring infrastruktury?

Monitoring infrastruktury to proces ciągłego zbierania i analizy danych o stanie systemów IT, mający na celu szybkie wykrywanie problemów, optymalizację zasobów i zapewnienie ciągłości działania.

Po co agent w monitoringu?

Agent monitorujący to oprogramowanie instalowane na monitorowanym urządzeniu, które zbiera szczegółowe dane o jego stanie i przekazuje je do systemu monitoringu. Bez agenta widoczność jest ograniczona.